
產品分類
Product Category熱點新聞
Hot News近日,北京市科委、中關村科委公示了2021年度第一批(總第十五批)北京市新技術新產品(服務)認定名單。憑借領先的技術與創新實力,安力斯環境自主研發的“集裝箱式賽博一體化設備”產品順利通過認定,獲得“北京市新技術新產品(服務)”證書。

“北京市新技術新產品(服務)認定”由北京市科委、中關村科委、市發改委、市經信局等六部門聯合開展,是以提升企業創新能力、帶動高技術產業快速發展的一項認證,在行業具有權威性。安力斯環境憑借產品和技術的先進性與突破性,推動了村鎮污水處理市場的一體化設備的發展,贏得專家組的青睞。


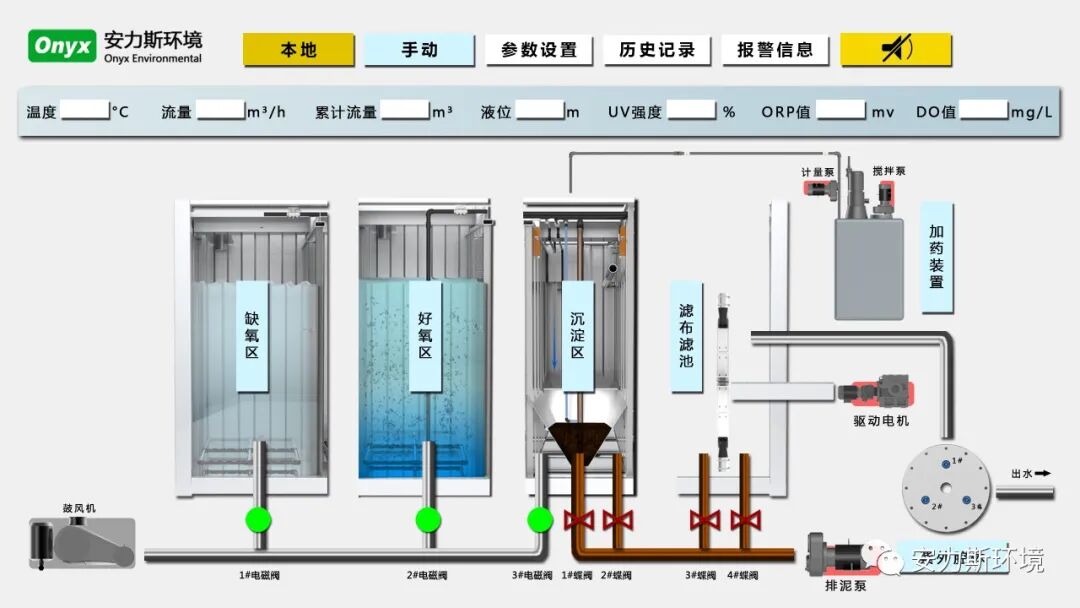
安力斯環境集裝箱式賽博一體化設備生化采用改良AO-MBBR工藝,深度處理采用定盤濾布濾池+紫外消毒工藝,在為期35天的測試期間,設備運行穩定,出水效果可靠,系統實現無人值守;經第三方檢測機構的所有出水取樣檢測均滿足一級A出水指標,各項瞬時和平均值指標達標率均為100%;在能耗方面,平均噸水耗電量僅為0.21kwh/m3,綜合折算運行成本為0.192元/m3(含動力費、藥劑費和全生命周期耗材費,不含進水提升、污泥處置、人工和維護維修等費用),能耗指標遠遠優于其他廠家。

而本次通過新技術新產品(服務)的認定,不僅表示安力環境賽博技術服務產品具備的技術水平和創新性,并擁有廣闊市場前景。更是對安力斯環境集裝箱式賽博一體化設備的認可。